Total cost for an app?

hi,

how to show the total lifetime accrued cost for an app?

thanks!

1 Like

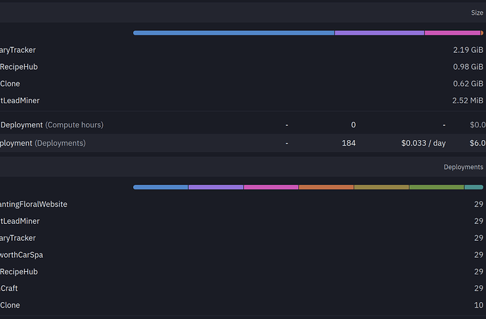
In the workspace, go to the home. And then in the dropdown menu should be a “usage” item. You will see this breaks it down into all the services (agent, hosting, DB, etc), and within each of these it shows each app.

You need to add each service together to total up for each app, which is a bit boring - I hope Replit will soon improve the whole billing management.

2 Likes


i can’t see a cost for my apps in the drop-down, am i missing something?

for the agent usage it shows cost. But yeah, for the hosting, etc just “units”.

So I agree, it is all a bit unhelpful!

1 Like

humm, yes - i was after the total cost for an app. i think the numbers only show the current month, is that correct?

You can try my app https://tokentracker.askraa.ai

It works really well, but it doesn’t account for free credits you’ve been given very well; those won’t be applied to any project.

hey eric, i tried it - looks really good but i can’t see any numbers when i specify a filter. maybe i’m missing something.

Did you upload all of your previous invoices, from the start of your account at Replit? And did you add your project ID’s?

aha, i didn’t know about that. that seems rather a lot of work :slight_smile:

It is, especially to start - unfortunately, there is no easy way to go about it.

It’s worth setting up if you want to see a per-project total cost.

1 Like

Eric, what about allowing users to manually input how many free credits we get each month, and use this to offset?